NextLevelTraders – Wie KI und bewährte Investment- und Trading-Strategien sinnvoll zusammenfinden
Ein Jahr Entwicklung – und jetzt ist es soweit
Was vor knapp einem Jahr als Idee in einem Gespräch begann, ist heute Realität: NextLevelTraders (NLT) ist offiziell verfügbar.
Entstanden ist eine Trading-Plattform, die künstliche Intelligenz mit bewährten Handels- und Investment-Strategien verbindet – nicht theoretisch, sondern aus der Praxis heraus. Entwickelt von einem Trader, der selbst täglich mit denselben Herausforderungen konfrontiert war wie viele andere Marktteilnehmer.
In diesem Beitrag nehme ich dich mit auf die Reise:
Warum NextLevelTraders entstanden ist, welches Problem wir konkret lösen und was dich auf der Plattform erwartet.
Das Problem: Informationsflut statt Klarheit
Der heutige Markt ist kein Mangelmarkt, sondern ein Überflussmarkt.
Über 8.000 handelbare US-Aktien, hunderte News pro Tag, Social Media, Earnings, Makro-Daten, Zinsentscheidungen, geopolitische Ereignisse. Dazu unzählige Kennzahlen, Indikatoren und Tools.
Die Realität für viele Trader sieht gleich aus:
Man verbringt einen Großteil der Zeit damit, Informationen zu sammeln, zu filtern und zu sortieren – und deutlich weniger Zeit mit fundierten Entscheidungen.
Ich kenne das aus eigener Erfahrung.
Der Tag beginnt mit Social Media und News, danach Pre-Market-Mover, anschließend TradingView mit unzähligen Tabs. Watchlists werden gepflegt, Setups notiert, Ideen verworfen. Und trotzdem werden gute Chancen übersehen oder zu spät erkannt.
Nicht, weil sie nicht da waren, sondern weil sie im Lärm untergehen.
Über eine Stunde Vorbereitung pro Tag ist keine Seltenheit.
Und trotzdem bleibt oft das Gefühl, den Markt nicht wirklich im Griff zu haben.
Genau aus diesem Frust heraus ist NextLevelTraders entstanden.
Die Lösung: Struktur, Kontext und Timing durch KIMehrsprachigkeit und Internationalisierung
NextLevelTraders ist von Beginn an zweisprachig aufgebaut und unterstützt aktuell Deutsch und Englisch.
Die Plattform erkennt automatisch das Land und die Sprache des Nutzers und passt die Oberfläche entsprechend an. Ziel ist es, den Einstieg so niedrigschwellig wie möglich zu halten – unabhängig davon, aus welchem Markt oder Sprachraum ein Nutzer kommt.
Aktuell arbeiten wir kontinuierlich an:
- weiteren Übersetzungen einzelner Bereiche
- der Verbesserung automatischer Übersetzungen für Inhalte
- einer sauberen, konsistenten Terminologie in beiden Sprachen
Gerade im Trading ist präzise Sprache entscheidend. Deshalb legen wir großen Wert darauf, dass Übersetzungen nicht nur korrekt, sondern auch fachlich sinnvoll sind.
NextLevelTraders ist damit bewusst so aufgebaut, dass es international skalierbar ist, ohne an Klarheit oder Struktur zu verlieren.
NextLevelTraders ist kein weiteres Charting-Tool. Davon gibt es genug.
Der Ansatz ist ein anderer:
NextLevelTraders ist ein intelligenter Trading-Assistent, der Informationen bündelt, strukturiert und einordnet – damit du dich auf Entscheidungen konzentrieren kannst.
Die Plattform kombiniert bewusst drei Ebenen:
- bewährte, regelbasierte Trading-Strategien
- objektive Markt- und Preisniveaus
- KI-gestützte Analyse von Sentiment, News, Thesen und Marktphasen
Das Ziel ist nicht, Signale blind auszugeben.
Das Ziel ist es, Kontext zu liefern, damit Entscheidungen nachvollziehbar und reproduzierbar werden.
Das Dashboard – der zentrale Einstieg in NextLevelTraders
Das Dashboard ist der erste Ort, an dem du landest – und genau so ist es auch konzipiert: als zentrales Trading-Cockpit.
Hier bekommst du innerhalb weniger Sekunden einen Überblick über:
- aktive KI-Setups für Day- und Swing-Trading
- übergeordnete Markt- und Richtungsinformationen
- relevante Watchlisten
- Gewinner des Tages und aktuell besonders aktive Aktien
- Key Facts, Themen und wichtige Kalender-Events, automatisch von der KI zusammengestellt
- die wichtigsten Earnings der laufenden Woche
Das Dashboard soll keine Reizüberflutung sein, sondern Orientierung geben.
Im Mittelpunkt steht dabei klar die KI-Setup-Komponente.
EMA Clouds – ein regelbasiertes, reproduzierbares System
Die Grundlage der KI-Setups bilden EMA Clouds, inspiriert von der Trading-Strategie von Ripster (https://x.com/ripster47).
EMA Clouds sind kein theoretisches Konstrukt und kein Spielzeug-Indikator, sondern ein funktionierendes, reproduzierbares Regelwerk, das seit Jahren von erfolgreichen Day- und Swing-Tradern eingesetzt wird.
Die Grundidee ist bewusst einfach:
- Trends handeln statt Prognosen abzugeben
- Pullbacks im bestehenden Trend statt Tops und Bottoms zu erraten
- klare Trennung von Trend- und Chop-Phasen
Diese Regeln sind objektiv definierbar und damit hervorragend für eine KI-gestützte Umsetzung geeignet.
Ripster hat mir persönlich das OK gegeben, seine Strategie als Inspiration für NextLevelTraders zu nutzen. Die Umsetzung ist dabei keine Kopie, sondern eine strukturierte Weiterentwicklung.
KI-Erweiterung: Kontext statt isolierter Setups
Ein technisches Setup allein reicht heute nicht mehr aus.
Märkte werden von deutlich mehr beeinflusst als nur von Charts.
Bewegungen entstehen durch:
- News und deren Interpretation
- Markt-Sentiment und Stimmungen
- Narrative und Themen
- Makro-Ereignisse
- sektorale Kapitalflüsse
NextLevelTraders erweitert die EMA-Cloud-Logik deshalb um KI-Analysen zu:
- Markt- und Aktien-Sentiment
- relevanten Nachrichten und deren Tonalität
- vorherrschenden Thesen und Narrativen
- übergeordneter Marktrichtung und Risikobereitschaft
Ein Setup wird dadurch immer im Kontext bewertet – nicht isoliert.
Intraday-Logik: Anpassung an Marktphasen
Ein weiterer zentraler Unterschied zu klassischen Scannern ist die zeitabhängige Anpassung des Algorithmus über den Handelstag hinweg.
Die ersten 30 Minuten nach Markteröffnung sind häufig geprägt von:
- hoher Volatilität
- News-Reaktionen
- emotionalen Fehlbewegungen
In dieser Phase arbeitet der Algorithmus defensiver und selektiver.
Im weiteren Verlauf des Tages, wenn sich Trends stabilisieren, verschiebt sich der Fokus auf:
- Trend-Fortsetzungen
- Pullbacks entlang der EMA Clouds
- saubere Strukturen mit besserem Chancen-Risiko-Verhältnis
So entsteht ein System, das sich an den Markt anpasst – nicht umgekehrt.
EMA Clouds, Pivot-Punkte und KI
Zusätzlich zu den EMA Clouds integriert NextLevelTraders Pivot-Punkte auf Standard- und DeMark-Basis.
Diese Kombination basiert auf einer Strategie, die ich von meinem Mentor aus Texas lernen durfte.
Pivot-Punkte liefern objektive Preisniveaus, die seit Jahrzehnten im institutionellen Handel genutzt werden.
Die Logik dahinter:
- EMA Clouds zeigen Trend und Struktur
- Pivot-Punkte definieren objektive Entscheidungszonen
- KI sorgt für Kontext, Priorisierung und Bewertung
Das Ergebnis sind Setups mit klaren Zonen und nachvollziehbarer Logik.
KI-Setup-Scanner – flexibel nach deinem Trading-Stil
Der KI-Setup-Scanner ist vollständig konfigurierbar.
Er lässt sich einstellen auf:
- Daytrading oder Swing Trading
- ausschließlich Long-Setups
- ausschließlich Short-Setups
- oder beide Seiten gleichzeitig
Je nach Auswahl analysiert die KI unterschiedliche Timeframes, Marktphasen und Logiken.
So bekommst du nur die Setups angezeigt, die zu deinem Trading-Stil passen.
Dashboard & KI-Setups







Watchliste – Stage-Analyse nach Stan Weinstein
Die Watchliste ist mehr als eine einfache Sammlung von Tickern.
Jede Aktie wird automatisch nach der Stan-Weinstein-Stage-Analyse eingeordnet:
- Stage 1: Base
- Stage 2: Aufwärtstrend
- Stage 3: Distribution
- Stage 4: Abwärtstrend
So erkennst du sofort, wo sich eine Aktie im Marktzyklus befindet und ob sie für Trading oder langfristiges Investieren geeignet ist.
Zusätzlich stehen dir strukturierte Informationen zur Verfügung:
- Unternehmensdetails
- relevante technische Kennzahlen
- fundamentale Basisdaten
Watchliste & Stage-Analyse

Social Active Watchlist – Themes und Hot Plays
Die Social Active Watchlist analysiert kontinuierlich:
- relevante Social-Media-Plattformen
- News-Quellen
- Markt- und Community-Diskussionen
Ziel ist es, Themen, Narrative und Hot Plays frühzeitig zu erkennen und thematisch zu bündeln.
So entsteht Verständnis dafür, warum sich bestimmte Aktien bewegen – nicht nur, dass sie sich bewegen.
Bildergalerie – Social Active Watchlist

Fundamental-Bereich – für Investoren
Auch langfristige Investoren finden in NextLevelTraders umfangreiche Werkzeuge.
Der Fundamental-Bereich bietet:
- ein KI-gestütztes Scoring-System
- vordefinierte Filter wie Value, Growth, Quality und Momentum
- eine Vielzahl an Kennzahlen und Unternehmensdaten
So lassen sich Qualitätsaktien strukturiert identifizieren und mit Marktphasen kombinieren.
Zusätzlich gibt es einen Swing-Tab, inspiriert von erfolgreichen Tradern wie Qullamaggie, Minervini und weiteren, der Momentum-Setups gezielt herausfiltert.


Fundamental-Analyse




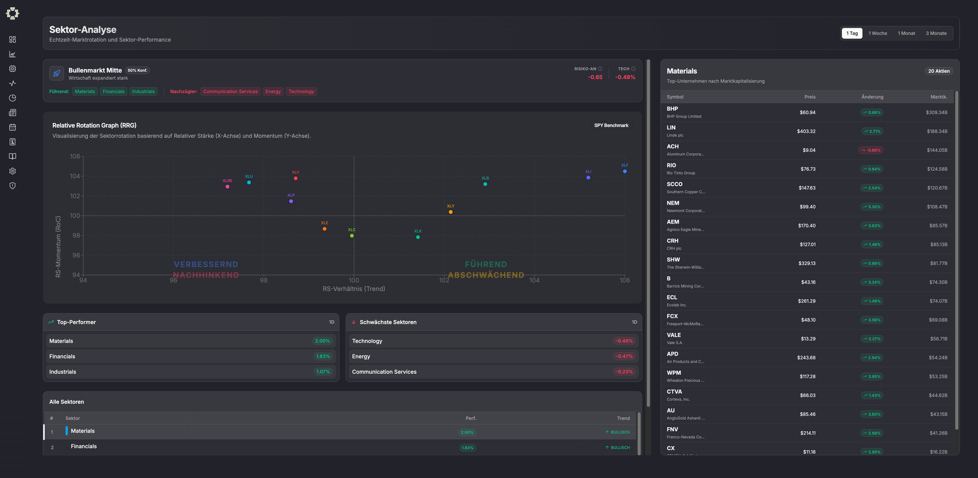
Sektor-Tab – wohin rotiert das Geld?
Märkte bewegen sich in Zyklen, Kapital rotiert ständig zwischen Sektoren.
Der Sektor-Tab zeigt:
- relative Stärke einzelner Sektoren
- Kapitalzuflüsse und -abflüsse
- aktuell starke und schwache Bereiche
Ein wichtiges Werkzeug für Timing und Kontext.
Sektor-Rotation

News-Tab – KI-gestützte Einordnung
Im News-Bereich erhältst du:
- aktuelle Markt- und Unternehmensnachrichten
- KI-basierte Zusammenfassungen
- Einschätzungen möglicher Markt-Auswirkungen
Keine reine Informationsflut, sondern strukturierte Einordnung.
News & KI-Analyse

Wirtschaftskalender – Ereignisse richtig einordnen
Der Wirtschaftskalender zeigt:
- alle relevanten Makro-Events
- Zinsentscheidungen, Inflations- und Arbeitsmarktdaten
- KI-gestützte Einschätzungen und Prognosen
So weißt du, wann Vorsicht geboten ist und warum.
Bildergalerie – Wirtschaftskalender


Earnings-Tab – mehr als Termine
Der Earnings-Bereich bietet:
- Überblick über alle anstehenden Earnings
- Statistiken zu Beats und Marktreaktionen
- KI-basierte Extrapolation auf Basis historischer Daten
Ergänzt wird das Ganze durch einen Wissens-Tab, der kontinuierlich ausgebaut wird und praxisnahes Wissen vermittelt.
Earnings-Analyse





Einstellungen & Account-Verwaltung
Im Einstellungsbereich findest du:
- Account- und Profilverwaltung
- Tag- und Nachtmodus
- Rechnungen und Abo-Übersicht
Wichtiger Hinweis zur Nutzung der KI-Setups
Alle in NextLevelTraders dargestellten KI-Setups dienen ausschließlich als Analyse- und Entscheidungsunterstützung.
Ein Setup sollte niemals ungeprüft übernommen werden.
Jeder Trader ist selbst dafür verantwortlich, eigene Recherchen durchzuführen und Entscheidungen auf Basis von Wissen, Marktumfeld und Risikomanagement zu treffen.
Die KI unterstützt – die finale Entscheidung trifft immer der Mensch.
Ausblick / Roadmap
NextLevelTraders ist erst der Anfang. Geplant sind unter anderem:
- Automatischer Game Plan
Erstellung strukturierter Trading-Pläne mit Entry, Stop, Zielen und Risiko-Management, inklusive PDF-Export.
Eine speziell auf Daytrader zugeschnittene Version befindet sich bereits in Entwicklung. - Erweiterung auf den Kryptomarkt
Nutzung derselben Scanner- und Analyse-Logiken für Kryptowährungen. - Performance-Optimierungen
Schnellere Scanner, effizientere Datenverarbeitung. - Weitere Datenquellen
Erweiterung der Markt- und Fundamentaldaten. - Options- und Flow-Daten
Einbindung von Optionsdaten für tiefere Einblicke in Market-Maker-Aktivitäten und Kapitalflüsse.
Community
NextLevelTraders soll nicht nur eine Plattform sein, sondern eine Community.
Geplant ist der Ausbau des Austauschs über Discord, X und Instagram, um Marktbeobachtungen, Ideen und Learnings zu teilen.
Wichtiger Hinweis:
Trading und Investitionen an den Finanzmärkten sind mit erheblichen Risiken verbunden und können zum Totalverlust des eingesetzten Kapitals führen. NextLevelTraders bietet Analysewerkzeuge und Informationen – keine Anlageberatung. Vergangene Performance ist kein Indikator für zukünftige Ergebnisse.
Weiterführende Links:
NextLevelTraders: https://next-level-traders.com